
空氣能采暖很靠譜。
空氣能是公認的節能電采暖制冷產品,可以提供高效的供暖和制冷。如果安裝得當,空氣源熱泵可以為家庭提供比其消耗的電能多三倍的熱能。空氣能是一種常見的制冷采暖產品,我們知道辦公樓和廠房大多都使用空氣能采暖和制冷。

人們之所以提出這樣的問題,是因為空氣能的價格比較昂貴,但是在近幾年煤改電政策的推動下空氣能逐漸在普通的家庭采暖制冷有了一定的普及。
我們可以簡單了解一下空氣能的工作原理及系統組成:
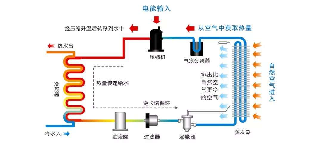
空氣能一般由壓縮機、冷凝器、蒸發器、節流裝置、過濾器、儲液罐、止回閥、電磁閥、冷凝調壓水閥、儲水罐等部分組成。

1、低溫低壓制冷劑經膨脹機構節流減壓后進入空氣開關吸熱,從空氣中吸收大量熱量Q1。
2、吸熱制冷劑的蒸發以氣態形式進入壓縮機。經壓縮后成為高溫高壓制冷劑。此時,制冷劑中所含的熱量被分成兩部分。一部分是從空氣中吸收的熱量Q1,另一部分是制冷劑被壓縮時在壓縮機中轉化為電能的熱量Q2。
3、壓縮后的高溫高壓制冷劑進入換熱器,將熱量(Q1+Q2)釋放給換熱器內的冷水。冷水直接加熱到55℃(最高65℃)放入保溫水箱中儲存。
4、放熱制冷劑以液體形式進入膨脹機構,被節流減壓。因此,不間斷地循環。
戈斯頓的空氣能設備http://www.r2379.cn/gsd/cpzt/kqn
CopyRight ? 2007-2026河北戈斯頓新能源科技有限公司 冀ICP備17003172號-2 冀公網安備 13012302000449號 XML地圖 全國分站 技術支持:遠策科技